Понятные отчеты вместо громоздких Excel таблиц

Показываем основные точки роста бизнеса

  • 682,2 млн. ₸

    Операционная прибыль (EBITDA)

  • -258,1 млн. ₸

    Чистый денежный поток

  • 1,2

    Коэффициент текущей ликвидности

  • 7,9 млн. ₸

    Остаток денежных средств на конец периода

  • 294,9 млн. ₸

    Торговая задолженность на конец периода

  • 15 дней

    Средний срок возврата задолженности

  • 57%

    Рентабельность
    по валовой прибыли

  • 594,2 млн. ₸

    Задолженность поставщикам на конец периода

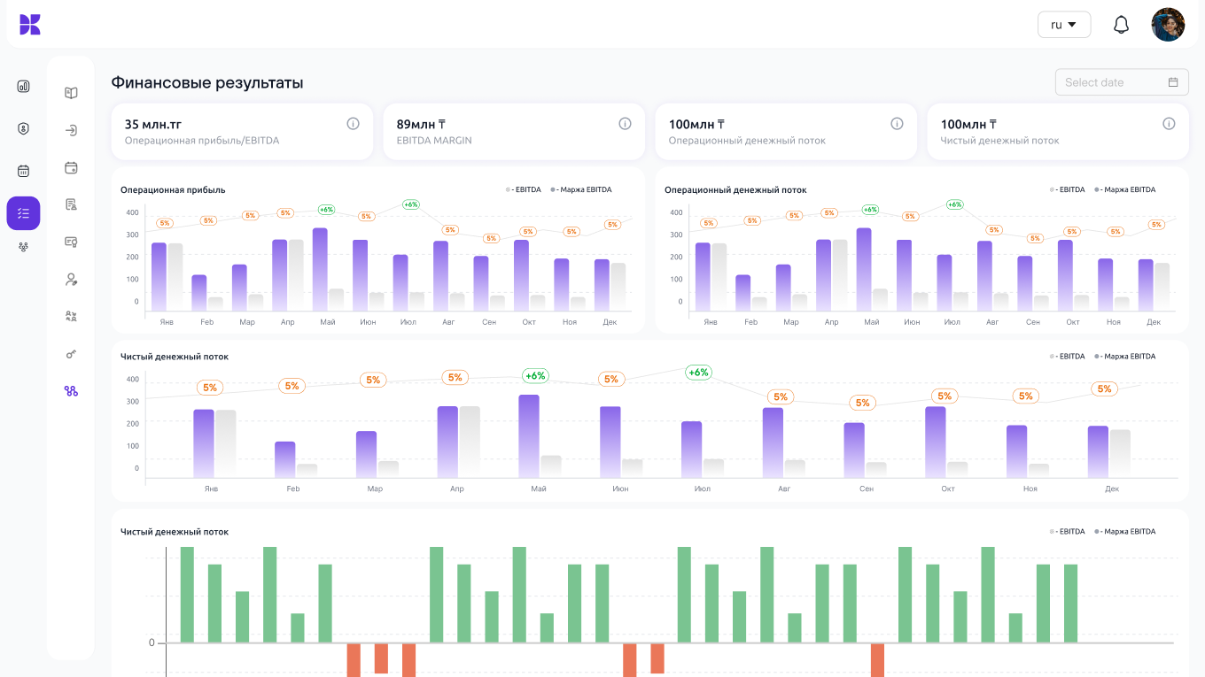
Состояние бизнеса на языке цифр

С помощью дашбордов Вы увидите проблемные места в бизнесе. Поймёте, почему они возникли и как влияют на другие показатели. Это поможет сократить лишние расходы и повысить прибыль.

Операционная прибыль

682 млн. ₸

Доходы
Затраты
янв 2025
-19%
фев 2025
3%
мар 2025
20%
апр 2025
-5%

Сколько денег приносит бизнес

Вы увидите, сколько приносит операционная деятельность, куда уходят деньги и сколько осталось на выплату дивидендов

Объем реализации

4 071 млн. ₸

Себестоимость
реализации
1 756 млн. ₸
Валовая прибыль
от реализации
2 315 млн. ₸
янв
фев
мар
апр
май
июнь
июль
авг

Продажи и маржинальность

Отслеживайте прибыльность каждого товара, услуги или направления деятельности, чтобы инвестировать только в то, что приносит деньги

Объем закупа

306 млн. ₸

Объём закупа
3 065 млн. ₸
Сырье и материалы (закуп)
2 007 млн. ₸
Товары (закуп)
430 млн. ₸
Услуги (закуп)
572 млн. ₸
Основные средства
56 млн. ₸

Анализируйте закупки

Следите за тем, как меняются закупочные цены, у кого вы покупаете и сколько должны поставщикам

Клиент
295 млн. ₸
Торговая задолженность клиентов на конец периода
15 дн.
Средний срок возврата задолженности
Поставщик
594 млн. ₸
Задолженность поставщикам на конец периода
99 дн.
Средний срок возврата задолженности

Скорость возврата долгов

Следите за тем, кто вам должен и сколько. Сокращайте сроки оплаты и улучшайте контроль за денежными потоками, чтобы не допустить кассовых разрывов

янв
фев
мар
апр
май
июнь
июль
авг
Апр 23
  • Средний срок оборачиваемости запасов
    47дн.
  • Сырьё и материалы
    151,8 млн
  • Готовая продукция
    129,5 млн
  • Товары
    21,8 млн
  • НЗП
    48,4 млн
Итого
351,5 млн

Складской учет

Следите за остатками на складе, управляйте запасами и закупками, чтобы не держать деньги в неликвидных товарах

Расшифровка операционных затрат млн. ₸
  • Материалы и сырье
    1 855,5 млн. ₸
  • Затраты на реализацию
    717,2 млн. ₸
  • Производственные затраты
    306,1 млн. ₸
  • Доставка и логистика
    105 млн. ₸
  • Прочие расходы
    79,4 млн. ₸
324,1 млн. ₸

Все траты за период

Отслеживайте все расходы в динамике и сравнивайте их за любой период

И еще 35+ дашбордов, которые помогут Вам эффективно управлять бизнесом

kense.app – проще, чем кажется

    Почему выбирают
    kense.app?

    • Отчётность, понятная банкам и инвесторам

      Структура отчётов соответствует стандартам банков и инвесторов. Вам будет проще общаться с кредиторами и привлекать инвестиции.

    • Полностью автоматическая отчётность

      Цифры сами собираются и обновляются ежедневно. Получите полную отчётность — по цене, в пять раз ниже зарплаты рядового финансиста.

    • Понимание бизнеса без финансиста

      Получите отчёты и аналитику, понятные любому управленцу, даже если у Вас нет финансового директора.

    • Простое масштабирование бизнеса

      Чем больше становится компания, тем сложнее контролировать деньги. Наш сервис упрощает этот процесс.

    • Прозрачность бухгалтерского учёта

      Сервис превращает бухгалтерские записи в понятную аналитику с конкретными выводами и рекомендациями. Автоматически укажет на ошибки и несоответствия в учетных данных.

    • Доступ к своим отчетам из любой точки мира

      Контролируйте бизнес даже на расстоянии — все ключевые показатели всегда доступны вам онлайн.

    Простая и безопасная
    интеграция с 1С

    Сервис подключается к вашей базе 1С как внешнее расширение. Вам не нужно ничего менять, дорабатывать или перенастраивать.
    Консультация
    • Настройки вашей базы 1С остаются без изменений

    • Сервис не сломается после обновления 1С

    • Подключение проходит быстро и без дополнительного внедрения

    • При интеграции приложение автоматически проверяет качество вашего учёта

    Безопасность и конфиденциальность – наш приоритет

    • Первичная активация данных только с помощью ЭЦП руководителя бизнеса

    • Доступ к данным настраивается руководителем — для каждого сотрудника индивидуально

    • Выделяем и шифруем отдельную базу данных под каждого клиента

    • Храним данные в самом защищенном ЦОД-е iЦОД -  Центр Обработки Данных Казахстана

    Получите первые результаты в течение 7 дней

    Наш финансовый аналитик проведет первичную персональную консультацию по сервису и сделает разбор на Ваших цифрах

    • Запишитесь на бесплатный финансовый разбор

      Оставьте короткую заявку на сайте — укажите название компании и контактное лицо.
      Мы сразу свяжемся с вами и организуем первую встречу в удобное время

    • Бесплатная демонстрация сервиса на Ваших цифрах

      Мы подключаем kense.app к вашей 1С как внешнее расширение (без внедрения, без изменений в вашей базе и без риска)

    • Финансовый разбор

      Через 3 дня после подключения вы получите готовые отчёты по своей компании.
      Наш аналитик лично проведёт встречу, объяснит все цифры и покажет: что в вашем бизнесе работает хорошо, где вы теряете деньги, куда стоит обратить внимание для роста

    • Оформляем подключение

      После тестового периода Вы принимаете решение о подключении к сервису по выбранному тарифу

    • Используйте kense.app каждый день

      Теперь у вас есть инструмент, с которым:
      — всё прозрачно
      — выручка и прибыль — в одном окне
      — налоги и отчёты — под контролем
      — бизнес работает без слепых зон

    Создаем сервисы, которые помогают бизнесу расти

    20+ лет

    Опыта в управлении финансами, построении учета и налоговых вопросах

    30+ сотрудников

    Собственная команда бизнес-аналитиков и ИТ разработчиков

    100%

    Казахстанская команда, которая понимает рынок

    90%

    Наших клиентов — это собственники малого и среднего бизнеса